Dark Web Informer - Cyber Threat Intelligence (@darkwebinformer) 's Twitter Profile
Dark Web Informer - Cyber Threat Intelligence

@darkwebinformer

I provide intel from some of the darkest places on the Dark Web & Clearnet. Breaches, Darknet Markets, Ransomware, Threat Alerts, & more! darkwebinformer.com

ID: 1697387633247150081

linkhttps://t.me/TheDarkWebInformer calendar_today31-08-2023 23:15:37

21,21K Tweet

102,102K Followers

53 Following

Dark Web Informer - Cyber Threat Intelligence (@darkwebinformer) 's Twitter Profile Photo

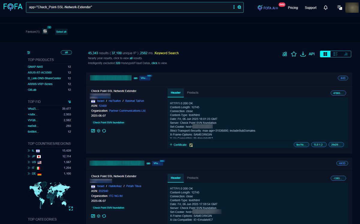
🚨CVE-2024-24919: Check Point Remote Access VPN vulnerability FOFA Link: en.fofa.info/result?qbase64… FOFA Query 1: app="Check_Point-SSL-Network-Extender" OR FOFA Query 2: title="Check Point SSL Network Extender" Results: 45,343 Advisory: nvd.nist.gov/vuln/detail/cv… PoC:

🚨CVE-2024-24919: Check Point Remote Access VPN vulnerability  

FOFA Link: en.fofa.info/result?qbase64…

FOFA Query 1: app="Check_Point-SSL-Network-Extender"

OR

FOFA Query 2: title="Check Point SSL Network Extender" 

Results: 45,343

Advisory: nvd.nist.gov/vuln/detail/cv…

PoC:
Dark Web Informer - Cyber Threat Intelligence (@darkwebinformer) 's Twitter Profile Photo

Researching threats or watching for your own info? Unfiltered breach data and real-time alerts keep you one step ahead, because what’s exposed is usually someone’s data. Sometimes, it’s yours. 🔒 darkwebinformer.com Stay informed. Stay ahead.

Dark Web Informer - Cyber Threat Intelligence (@darkwebinformer) 's Twitter Profile Photo

I made some performance changes to the ransomware feeds, both should load within 1-2 seconds now. As I said earlier this week I plan on making some changes to the threat feeds this weekend. Will let you know when. Cheers!

Dark Web Informer - Cyber Threat Intelligence (@darkwebinformer) 's Twitter Profile Photo

I updated the Pro and Plus threat feed with some charts above the feed. I have some additional CSS and other tweaks that needs to be applied. This will be done tomorrow. You can also Hide/Show the charts. The charts are interactive and show stats when hovering. All data is in

I updated the Pro and Plus threat feed with some charts above the feed. I have some additional CSS and other tweaks that needs to be applied. This will be done tomorrow. You can also Hide/Show the charts.

The charts are interactive and show stats when hovering. All data is in