ProjectAinita (Moved to Mastodon) (@projectainita) 's Twitter Profile
ProjectAinita (Moved to Mastodon)

@projectainita

Project Ainita is a non profit project for anonymity, security and online freedom آی نیتا، پروژه غیر انتفاعی است برای ناشناس ماندن، امنیت و آزادی در فضای مجازی

ID: 1267368498

linkhttp://www.ainita.net calendar_today14-03-2013 15:55:43

549 Tweet

483 Followers

54 Following

SimpleX Chat (@simplexchat) 's Twitter Profile Photo

Please sign the petition to the EU Council by the Global Encryption Coalition about the proposed "upload moderation" that would create serious security and privacy risks: actionnetwork.org/petitions/glob… We all want to solve child abuse problem, but these proposed measures will make it

ProjectAinita (Moved to Mastodon) (@projectainita) 's Twitter Profile Photo

A power outage lasting several hours affected Iran's Information Technology Organization Tabriz Datacenter, impacting multiple companies, including ArvanCloud. The outage occurred from approximately 14:25 to 17:25 local time. #IranInternetStatus

A power outage lasting several hours affected Iran's Information Technology Organization Tabriz Datacenter, impacting multiple companies, including ArvanCloud. The outage occurred from approximately 14:25 to 17:25 local time. #IranInternetStatus
ProjectAinita (Moved to Mastodon) (@projectainita) 's Twitter Profile Photo

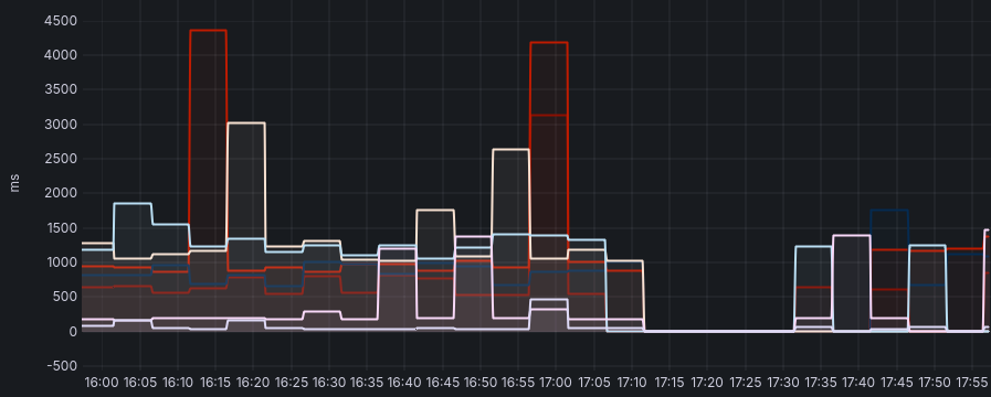
Many websites and mobile apps in Iran, including major platforms like Irna, Isna, Alibaba, and the Rubika app, were down for 20 minutes. #IranInternetStatus

Many websites and mobile apps in Iran, including major platforms like Irna, Isna, Alibaba, and the Rubika app, were down for 20 minutes. #IranInternetStatus
ProjectAinita (Moved to Mastodon) (@projectainita) 's Twitter Profile Photo

وی پی ان رایگان پروژه آینیتا برای استفاده کنندگان ایرانی. بر پایه تکنولوژی اوتلاین. ainita.net/vpn

ProjectAinita (Moved to Mastodon) (@projectainita) 's Twitter Profile Photo

A strong rumor is circulating among tech communities that Iran’s ban on Google Play may soon be lifted. If this turns out to be true, it would be a significant development. #IranInternetStatus #Filternet

Organized Crime and Corruption Reporting Project (@occrp) 's Twitter Profile Photo

Meet Michael Shellenberger, a U.S. former “free speech” advocate (and, before that, lobbyist for Hugo Chavez), who now thinks the investigative journalism of Organized Crime and Corruption Reporting Project is “illegal” and even “treasonous.” Unusual, we know. So how did we get here?

Meet <a href="/shellenberger/">Michael Shellenberger</a>, a U.S. former “free speech” advocate (and, before that, lobbyist for Hugo Chavez), who now thinks the investigative journalism of <a href="/OCCRP/">Organized Crime and Corruption Reporting Project</a> is “illegal” and even “treasonous.”

Unusual, we know.

So how did we get here?
Haaretz.com (@haaretzcom) 's Twitter Profile Photo

Israel ran a covert influence operation using fake accounts and AI-generated content to promote Iran's exiled crown prince Reza Pahlavi and push for restoring the monarchy, investigation reveals haaretz.com/israel-news/se…